售前:17276494626
售后:400-806-5128
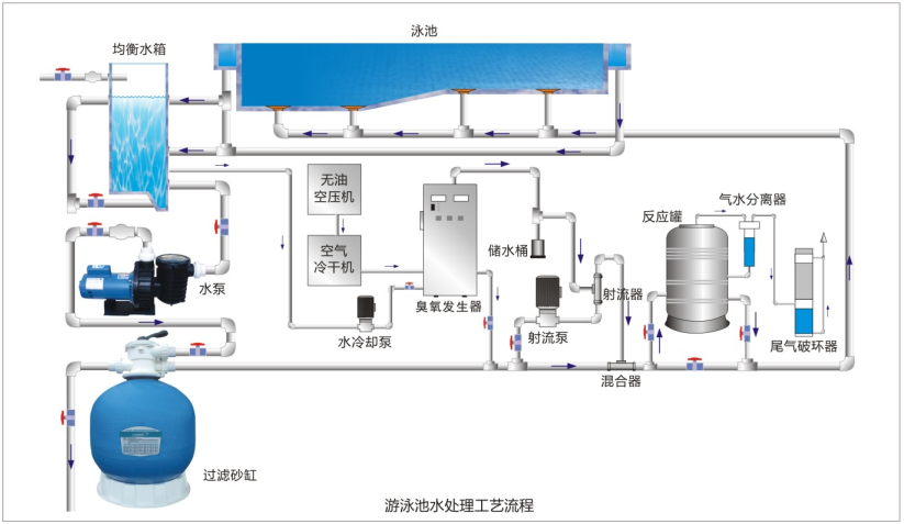
产品介绍:
产品功能:
无臭氧产生时,设备报警,有臭氧后恢复正常,该功能表示放电单元是否正常工作。
回水报警.停机用氧气或干燥空气吹干后开机,开机后3秒钟停止报警为正常。
过温报警并停机保护,温度在50度以下时,自动恢复工作,停止报警。
电路出现故障报警。
EC PLUS系列盐氯发生器
HQ\SQ系列盐氯发生器
UVC系列全流量紫外线杀菌器
Copyright©2020 LASWIM(LEwin乐玩).All right reserved
技术支持: